Inhalt
-
- GA4: Beta-Funktionen für Budgetplanung & Cross-Channel-Reporting
- GA4: Neuer Conversion Attribution Analysis Report (Beta)
- BigQuery: AI-Query-Funktionen mit End-User-Credentials (Update)
- BigQuery: AI-basierte Assistenzfunktionen & JDBC-Treiber (Preview)
- Dataform: Strikter Act-As-Modus wird verpflichtend
- Piwik PRO: Usability- und Reporting-Verbesserungen im Januar 2026
- Azure Functions: Unterstützung für Model Context Protocol (MCP)
- Microsoft Power BI Report Server: Feature-Update Januar 2026
- GA4: Beta-Funktionen für Budgetplanung & Cross-Channel-Reporting

Liebe Leser,
zum Jahresstart standen vor allem planungs- und entwicklernahe Neuerungen im Fokus. In GA4 starteten neue Beta-Funktionen für kanalübergreifende Budgetplanung und Attribution, die datengetriebene Entscheidungen deutlich verbessern sollen. BigQuery erweiterte seine KI-Funktionen und ermöglicht AI-Queries nun direkt mit End-User-Credentials, wodurch Analysten-Workflows vereinfacht werden. Zudem wird in Dataform der strikte Act-As-Modus verpflichtend und sorgt für mehr Sicherheit und Kontrolle in automatisierten Pipelines.
Viel Spaß beim Lesen!
1. GA4: Beta-Funktionen für Budgetplanung & Cross-Channel-Reporting
Google hat Ende Januar zwei Beta-Funktionen für GA4 gelauncht, die insbesondere Marketing-Teams dabei helfen sollen, kanalübergreifende Performance-Insights über das GA4-Interface zu generieren und optimierte Budgetentscheidungen zu treffen:
Cross-Channel-Budgeting (Beta):
Mit neuen Planungswerkzeugen wie Projection Plans und Scenario Plans können Werbebudgets über mehrere Kanäle hinweg simuliert, geplant und auf Basis erwarteter KPIs wie Ausgaben, Conversions und Umsatz optimiert werden.
Erweiterte Web-Conversion-Steuerung & Reporting (Beta):
Conversion-Attributions-Einstellungen lassen sich “feiner” pro Conversion justieren, wodurch Diskrepanzen in Google-Ads-Berichten reduziert werden sollen. Auch kommen neue Filterdimensionen für kanalübergreifende Reports hinzu.
Warum ist das relevant?
Gerade in Zeiten stark fragmentierter Mediakanäle wird ein integrierter Blick auf Ausgaben, Performance und Attribution immer entscheidender. Die Beta-Tools geben Analysten und Marketers erstmals die Möglichkeit, Budgetentscheidungen nicht nur vergangenheitsbasiert, sondern szenariobasiert zu treffen und kanalübergreifend zu optimieren, ohne separate Planungsplattformen nutzen zu müssen. Aber wie immer hängt auch hier die Aussagefähigkeit der Ergebnisse und Prognosen von der vorhanden Datenqualität ab.
Quelle: support.google.com
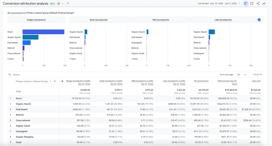
2. GA4: Neuer Conversion Attribution Analysis Report (Beta)
Mit dem neuen Conversion Attribution Analysis Report erweitert GA4 den Advertising-Workspace um einen dedizierten Analysebereich zur ganzheitlichen Bewertung von Marketingkanälen entlang der Customer Journey. Der Report befindet sich aktuell in der Beta-Phase und ist noch nicht für alle Properties verfügbar.
Der neue Bericht soll eine detaillierte Attribution über mehrere Touchpoints hinweg ermöglichen und bietet zwei zentrale Perspektiven für die Analyse der Daten:
Assisted Conversions (Last Click):
Diese Ansicht zeigt Touchpoints, die Nutzer früh in ihrer Journey erreicht haben, jedoch nicht den letzten Klick vor der Conversion darstellen. So werden unterstützende Kanäle sichtbar, etwa YouTube, Demand Gen oder Display, die Interesse aufbauen, ohne direkt zu konvertieren.
Refined Funnel Analysis (Data-driven Attribution):
Hier werden Touchpoints in Early, Mid und Late Stage kategorisiert. Zusätzlich trennt der Report Single-Touchpoint-Journeys von Multi-Touchpoint-Journeys. Dadurch wird klarer, welche Kampagnen komplexe Kaufentscheidungen abschließen und welche als alleinige Conversion-Treiber fungieren.
Einordnung und Relevanz:
Der neue Report adressiert ein zentrales Problem klassischer Attributionsmodelle: die systematische Unterbewertung von Upper- und Mid-Funnel-Kanälen. Durch die Kombination aus Assist-Analyse und datengetriebener Funnel-Betrachtung entsteht ein deutlich realistischeres Bild der tatsächlichen Kanalwirkung. Marketing-Teams können Budgets fundierter begründen, Funnel-Stufen gezielter optimieren und Kampagnen nicht mehr ausschließlich nach Last-Click-Logik bewerten. Besonders für komplexe Journeys mit mehreren Kontaktpunkten liefert der Report eine wichtige Grundlage für Budget- und Kanalentscheidungen.
Quelle: support.google.com
3. BigQuery: AI-Query-Funktionen mit End-User-Credentials (Update)
Zum Beginn des neuen Jahres erweitert BigQuery seine KI-Funktionalitäten. Ab sofort können Abfragen mit neuen AI-Funktionen wie AI.IF, AI.SCORE und AI.CLASSIFY mit eigenen End-User-Credentials ausgeführt werden, ohne klassische BigQuery-Konnektoren nutzen zu müssen.
Das vereinfacht nicht nur die Nutzung von KI-Erweiterungen in SQL-Workflows, sondern reduziert auch die Komplexität beim Zugang zu KI-gestützten Analysen. Hilfreich ist diese Funktion insbesondere für Teams, die Abfragen nicht standardmäßig über BigQuery Service Accounts ausführen.
Quelle: cloud.google.com
4. BigQuery: AI-basierte Assistenzfunktionen & JDBC-Treiber (Preview)
Neben den neuen KI-Funktionalitäten gibt es zwei weitere wichtige Ankündigungen für Analysten und Entwickler in der Google Cloud:
Google-built JDBC Driver (Preview):
Ein neuer, von Google entwickelter JDBC-Treiber für BigQuery steht jetzt in Public Preview. Dieser ermöglicht eine direkte, performante JDBC-Anbindung für Java-basierte Anwendungen und vereinfacht damit den Datenzugriff für klassische BI-Workloads oder CI/CD-Pipelines.
Gemini-gestützte Cloud-Assist-Fehleranalyse für Airflow (Preview):
Innerhalb von Cloud Composer lassen sich Airflow-Task-Fehler nun direkt mithilfe von Gemini Cloud Assist diagnostizieren. Statt über rohe Logs zu rätseln, können Engineers gezielt auf Lösungen klicken und so Ausfallursachen schneller identifizieren.
Die Preview-Features adressieren zwei praktische Schmerzpunkte im Data Engineering. Einerseits senkt der offizielle JDBC-Treiber die Einstiegshürde für Java-basierte Integrationen signifikant, andererseits hilft KI-gestützte Fehleranalyse im Cloud-Composer-Kontext dabei, Unterbrechungen zu minimieren und den Support-Aufwand zu reduzieren.
Quelle: cloud.google.com/blog
5. Dataform: Strikter Act-As-Modus wird verpflichtend
Google verschärft die Sicherheits- und Berechtigungslogik für Dataform-Workflows, BigQuery Notebooks, Pipelines und Data Preparations. Ab sofort wird projektweit ein strikter Act-As-Modus durchgesetzt.
Was das bedeutet:
Alle genannten Dataform-Komponenten führen Aktionen künftig ausschließlich im Kontext explizit definierter Service Accounts aus. Der bisher genutzte Default Dataform Service Agent reicht nicht mehr aus. Stattdessen müssen:
- eigene Service Accounts für Repositories verwendet werden,
- diesen Accounts explizite Berechtigungen erteilt werden
- und zusätzlich die Rolle Service Account User (roles/iam.serviceAccountUser) vergeben werden, um Act-As-Zugriffe korrekt zu ermöglichen.
Ohne diese Konfiguration können Deployments, automatische Releases oder Pipeline-Ausführungen fehlschlagen.
Der verpflichtende Act-As-Modus macht Dataform-Workflows robuster und sicherer, erfordert jedoch ein sauberes Service-Account-Design. Teams sollten bestehende Repositories zeitnah prüfen und ihre Berechtigungen explizit modellieren, um Unterbrechungen in automatisierten BigQuery-Pipelines zu vermeiden.
Quelle: docs.cloud.google.com/bigquery/docs/release-notes
6. Piwik PRO: Usability- und Reporting-Verbesserungen im Januar 2026
Mit den Januar-Releases optimiert Piwik PRO vor allem tägliche Workflows in Analytics und Tag Manager.
In Analytics bleiben Tabellen-Header in Reports und Dashboards neuerdings beim Scrollen fixiert, während die Pagination sichtbar bleibt. Das erleichtert die Arbeit mit großen Datensätzen deutlich. Zusätzlich unterstützen geplante Reports jetzt relative Zeiträume wie „letzte 7“ oder „letzte 30 Tage“, wodurch der manuellen Pflegeaufwand für regelmäßige Reportings reduziert wird. Auch Dashboards bleiben übersichtlicher, da duplizierte Widgets keinen automatischen „(copy)“-Zusatz mehr erhalten.
Im Tag Manager wurden Bulk-Aktionen weiter verbessert. Nutzer erhalten nun klare Hinweise, wenn Variablen noch verwendet werden, und das überarbeitete Overlay macht Massenbearbeitungen verständlicher und sicherer. Abgerundet wird das Update durch eine wichtige Vereinfachung beim Wechsel auf den Business-Plan: Bestehende Consent-Manager-Setups bleiben unverändert erhalten.
Quelle: developers.piwik.pro/changelog
7. Azure Functions: Unterstützung für Model Context Protocol (MCP)
Microsoft erweitert Azure Functions um native Unterstützung für das Model Context Protocol (MCP). Damit können serverlose Functions als standardisierte Schnittstellen für KI-Agenten dienen und strukturierte Aktionen sowie Datenzugriffe für Large Language Models (LLM) bereitstellen.
Azure Functions können nun:
- strukturierte Funktionen und Daten für KI-Agenten bereitstellen,
- über natürliche Sprache ausgelöst werden,
- sicher und kontrolliert auf interne Systeme, APIs oder Datenquellen zugreifen.
Die Implementierung folgt dem offenen MCP-Standard von Anthropic, der eine einheitliche Kommunikation zwischen LLMs und externen Tools ermöglicht. Entwickler können bestehende Azure Functions weiterverwenden und gezielt für KI-gestützte Workflows verfügbar machen.
Mit der MCP-Unterstützung positioniert Microsoft Azure Functions als Brücke zwischen KI-Agenten und produktiven Systemen. Statt individueller Integrationen entsteht ein standardisierter Ansatz, um Geschäftslogik, Datenabfragen oder operative Prozesse KI-fähig zu machen. Besonders relevant ist das für Analytics-, Marketing- und Data-Teams, die KI-Assistenten stärker in bestehende Cloud-Architekturen einbinden wollen, ohne neue Services aufbauen zu müssen.
Quelle: learn.microsoft.com
8. Microsoft Power BI Report Server: Feature-Update Januar 2026
Microsoft hat das Januar-Update 2026 für Power BI Report Server veröffentlicht. Der Fokus liegt klar auf Stabilität, Sicherheit und besserer Kompatibilität mit aktuellen Power-BI-Clients und -Inhalten.
Das Update bringt unter anderem:
- aktualisierte Rendering-Engine für Berichte, wodurch neuere Power-BI-Desktop-Versionen besser unterstützt werden.
- verbesserte Barrierefreiheit und Usability, insbesondere bei Tabellen- und Visual-Interaktionen.
- Security- und Performance-Fixes, die den Betrieb in On-Prem-Umgebungen robuster machen.
- Kompatibilitätsanpassungen für aktuelle Datenquellen und Visuals, um Upgrade-Brüche zu vermeiden.
- den bewussten Ausschluss neuer Cloud-only-Features aus dem Power BI Service, um den Report Server weiterhin klar auf den On-Prem-Einsatz zu fokussieren.
Das Januar-Update 2026 ist ein klassisches Maintenance-Release: wenig spektakulär, aber operativ wichtig. Für Organisationen mit strengen Compliance-, Datenschutz- oder Infrastrukturvorgaben bleibt Power BI Report Server ein zentrales Element.
Quelle: powerbi.microsoft.com









